Product News & Announcements
All the latest news and announcements about Splunk products. Subscribe and never miss an update!

NEW! Log Views in Splunk Observability Dashboards Gives Context From a Single Page

Collin_Chau
Splunk Employee
Splunk Employee

Today, Splunk Observability releases log views, a new feature for users to add their logs data from Splunk Log Observer and Log Observer Connect directly to their Observability dashboards - all while drawing on existing Splunk instances from a familiar, extensible data platform. Log views combine the easy UI of Log Observer with the flexibility and power of Splunk Observability dashboards. This allows users to complete the troubleshooting journey in one place: metrics-based alerts and trends show what changed and when the problem started, and log views provide full detail of what’s happening and why.


Collin_Chau_0-1659629507010.png

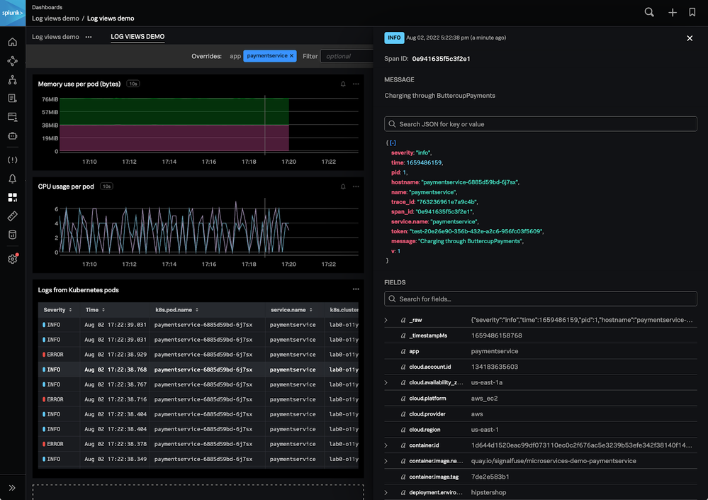
Log views show logs from any data source that you can see in Log Observer, including logs from the Splunk platform through Log Observer Connect. Automatically stream an updated feed of all your log messages on a Splunk Observability custom dashboard, just as you would see in Log Observer. From the dashboard, click on a log message to show complete details of what happened and connect to related traces from log messages to understand why - just as you would when exploring data in Log Observer. Here’s how you can get started in just 3 steps:

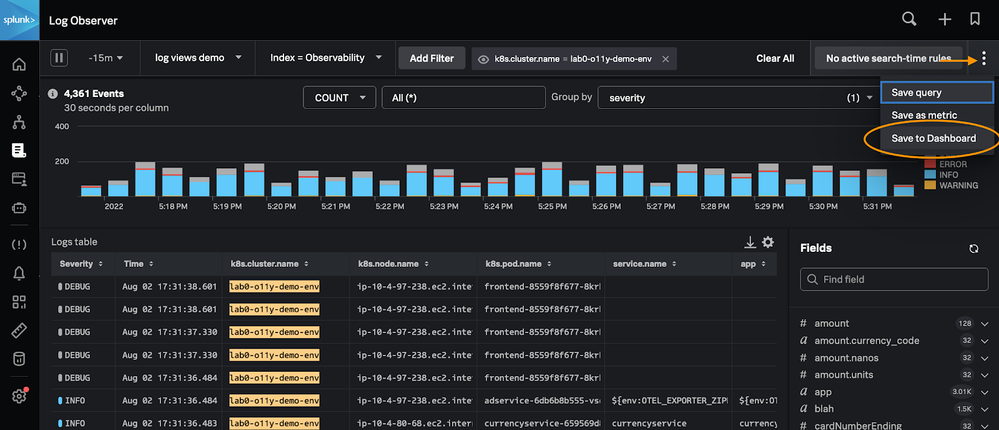
Step #1: Adding log views to dashboards begins in Splunk Log Observer. Customize the logs you want to see using Log Observer’s time picker, filter controls, and column configuration. When ready choose ‘Save to Dashboard’ to add logs views to the dashboard of your choosing. Next, open the designated dashboard to automatically see the exact same log messages you had in Log Observer, but now side-by-side with real-time streaming metrics for trends and contextual insights when troubleshooting from Splunk Observability. 

Collin_Chau_1-1659629507008.png

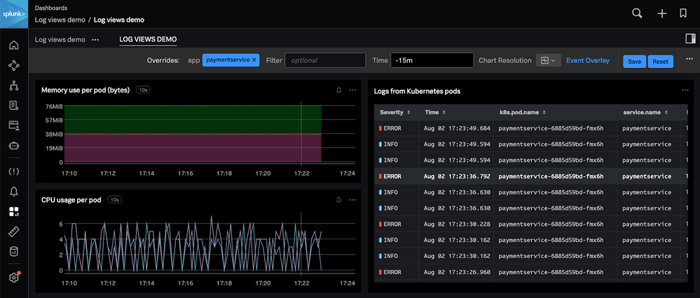
Step #2: With log views, your Splunk Observability dashboards deliver a unified UI for exploring all of your logs and metrics data in one place. Working with logs and metrics together from within the same dashboard using exactly the same controls (like filters and time), makes it easier and faster to solve problems. Isolate where a problem is occurring with metrics-based trends to understand why it is happening with useful details from pertinent logs. 

Collin_Chau_2-1659629507012.png

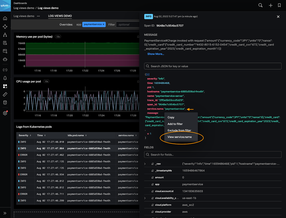
Change the time window on the dashboard to show log messages and metrics trends from the selected time. As you slice-and-dice to filter the dashboard to see which systems are affected, log views respond to that filter exactly as metrics charts do. In log views, show suspicious log messages filtered by keywords to describe important events that have happened for a service or application. Click and open interesting log messages to see full details of what happened, and what to do about it - right from the same dashboard.  


Collin_Chau_3-1659629507069.png


Step #3: Log views connect the logging power of the Splunk platform with the real-time metrics of Splunk Observability. With both Log Observer and Log Observer Connect, customers can use log views to show a unified view of all their data sources in Splunk Observability dashboards. Instead of opening a new tab with Splunk Enterprise or Splunk Log Observer to start searching, by adding a log view to your dashboard, you can now see relevant logs from your service right there on the page. From this dashboard, jump across related content to drill down on instances for deep root cause analysis - all while centralizing log data on a familiar extensible data platform.


Collin_Chau_4-1659629507080.png

Pro-tip: Log views work best when the logs contain some field names in common with the dimensions or properties of the other metrics on the dashboard. To ensure your dashboard-level filters work well across all the data you need to show, make use of Logs Field Aliasing

Use metrics to find logs, and use logs to explain metrics today with log views in Splunk Observability dashboards. To learn more about log views,  signup for a free trial and check out our technical documentation.

— Collin Chau, Lead Infrastructure Observability, Product Marketing

Tags (3)
Get Updates on the Splunk Community!

Index This | When is October more than just the tenth month?

October 2025 Edition  Hayyy Splunk Education Enthusiasts and the Eternally Curious!   We’re back with this ...

Observe and Secure All Apps with Splunk

  Join Us for Our Next Tech Talk: Observe and Secure All Apps with SplunkAs organizations continue to innovate ...

What’s New & Next in Splunk SOAR

 Security teams today are dealing with more alerts, more tools, and more pressure than ever.  Join us for an ...